Hatékony új megoldás a Spectera munkafolyamatok felgyorsítására: a tervezéstől a bevetésig minden fázist egyszerűbbé és gördülékenyebbé tesz
Már elérhető a Spectera Studio: a kétirányú, szélessávú vezeték nélküli ökoszisztémák kezelésére szolgáló új Sennheiser rendszertervező. A Spectera Studio segítséget nyújt a szakembereknek az előkészületi szakaszban, valamint a rendszerek két bevetés közötti újrakonfigurálása során. A szoftverrel a mérnökök teljeskörűen megtervezhetik Spectera rendszereiket, valamint áttelepíthetik és offline is szerkeszthetik a korábbi beállításokat – anélkül, hogy a konfiguráláshoz közvetlenül csatlakozniuk kellene a bázisállomáshoz.

„Pontosan erre volt szükségük a Spectera-felhasználóknak: egy egyszerűen kezelhető eszközre, amellyel a show-előkészítés offline is elvégezhető, a meglévő WebUI-beállítások pedig könnyedén importálhatók és módosíthatók” – mutatott rá Greg Simon, a Sennheiser műszaki alkalmazásokért felelős mérnök-igazgatója. „A Spectera Studio hiánypótló megoldás azon szakemberek számára, akik zökkenőmentesen szeretnék áttelepíteni az új mobileszközökre a WebUI-ban elmentett konfigurációkat, vagy csoportosan módosítanák egy meglévő mentési fájl összes vagy kiválasztott paraméterét. Emellett a rendszer nulláról indulva, az alapoktól is felépíthető, a tervezéshez nincs szükség közvetlen bázisállomás-kapcsolatra.”

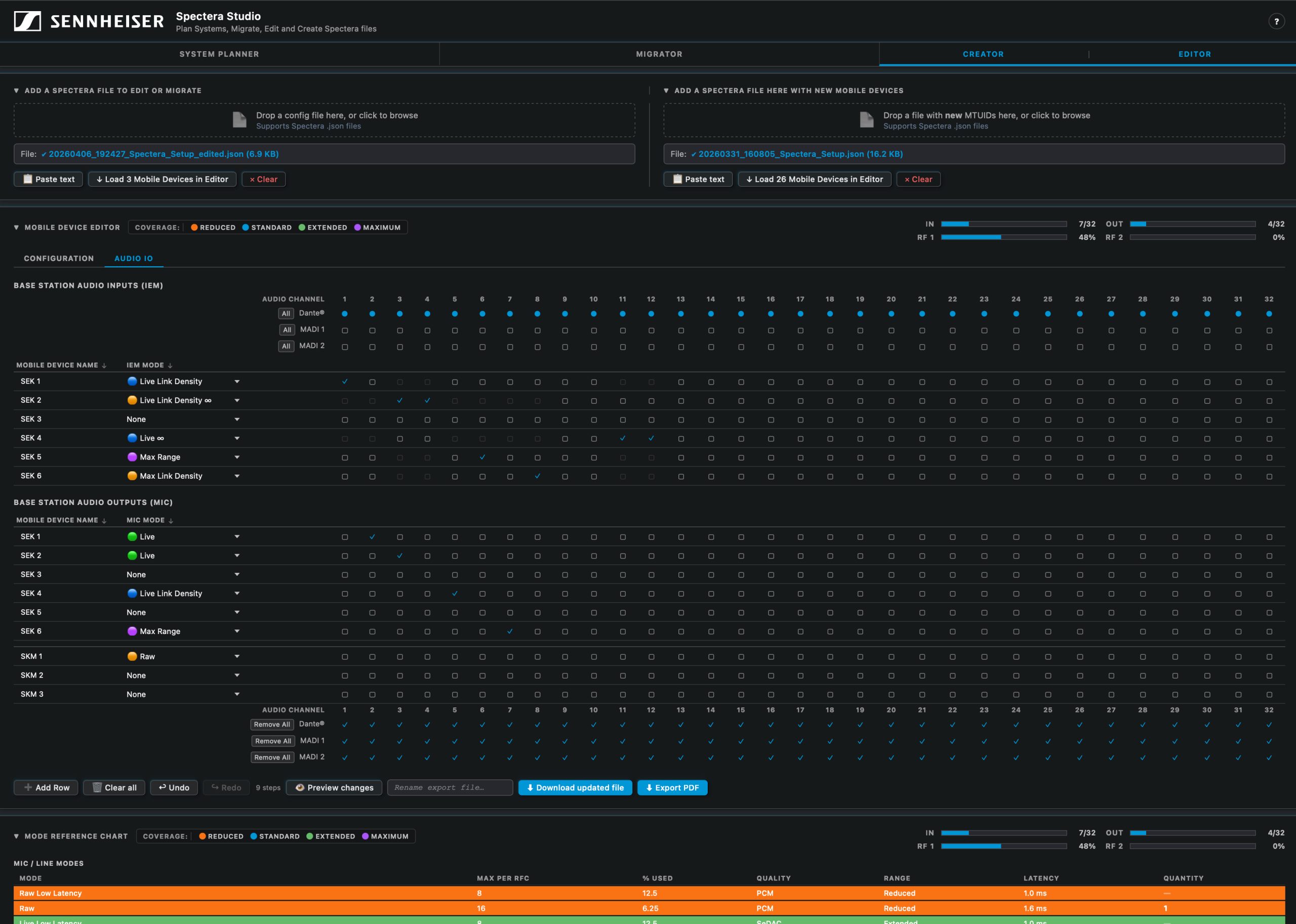
A Spectera Studio több, mint egy konfigurációs eszköz: egy mindenre kiterjedő rendszertervező platform. A szoftver tervezői felületén részletesen beállíthatók a link módok, a mobil eszközök és az RF-csatornánkénti antennakiosztások. Ezen bemeneti adatok segítségével a Spectera Studio megbecsüli az RF-kapacitásigényt, és meghatározza a konfigurációhoz szükséges bázisállomások számát. A kiegészítők megadása mellett a szoftverből PDF-alapú rendszeráttekintés is letölthető, ami megkönnyíti a tervezést, a dokumentáció-készítést és az adatok megosztását. A megtervezett bázisállomás-konfigurációk közvetlenül a szerkesztőbe tölthetők, így azonnal megkezdhető a telepítéshez szükséges rendszerfájlok összeállítása.
A konfiguráció létrehozásához elég betölteni egy Spectera WebUI mentést, de akár nulláról indulva, új sorok fokozatos hozzáadásával is felépíthető a teljes rendszer. Több mentett konfiguráció is összevonható, illetve a korábbi fájlokhoz új eszközök is adhatók. A beállítások a véglegesített, frissített vagy áttelepített fájl exportálását követően a bázisállomásra való feltöltéssel élesíthetők.
A szoftver az egyes mobileszközök egyedi azonosítója (MTUID) alapján kezeli a mentési fájlokat. A rendszer élesítésekor ügyelni kell arra, hogy a feltöltött fájlban szereplő MTUID-k megegyezzenek a bázisállomáshoz ténylegesen hozzárendelt eszközök azonosítóival. A Spectera Studio leegyszerűsíti ezt a folyamatot: a felhasználók a fájl több pontján is áttekinthetik és frissíthetik az MTUID-azonosítókat, így az eszköz-ID-k és a párosított bázisállomások összehangolásával elkerülhetők a konfigurációs hibák.
„Azzal, hogy a Spectera Studio egyetlen felületen egyesíti a tervezést, a szerkesztést és az adatok áttelepítését, érezhetően hatékonyabbá válik a rendszertelepítés, az újrakonfigurálás és a komplex, többcsatornás rendszerek méretezése” – foglalta össze Greg Simon.
A Spectera Studio a SoundBase weboldalon, a Spectera Mode Planning és a Spectera Walk Test segédprogram mellett található.




